See what others miss in public data

Query 44 government data sources across 217 countries with a single question. Get instant analysis, charts, and maps.

Get Early Access

Crime stats on one portal. Economic data on another. Environmental reports somewhere else. Planning applications on a fourth. Every answer means hours navigating fragmented government websites.

Ask a question. Get the answer.

Crime statistics query showing table and chart analysis
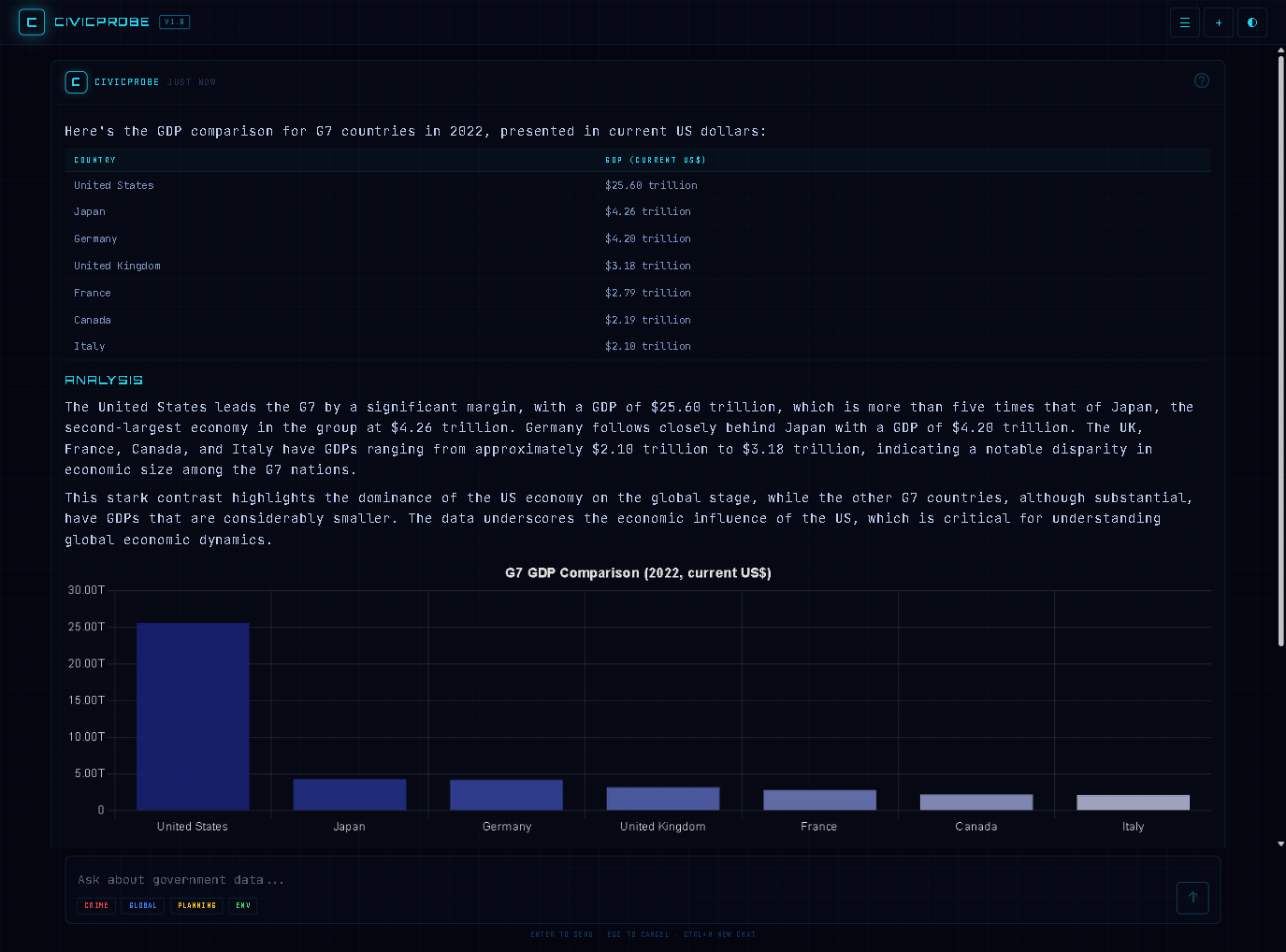
GDP comparison across G7 countries with trend charts
Interactive map showing crime data with clustered markers
0
Data Sources
0
Countries
0
Data Points
0
Queryable Indicators
0
Searchable Datasets

UK Public Data

  • Show me crime rates in Birmingham
  • Food hygiene ratings in Manchester
  • Planning applications near Leicester
  • ...plus flood alerts, company filings, charity data and more

UK Statistics

  • Compare house prices across regions
  • Population trends by local authority
  • Parliamentary voting records on climate
  • ...plus ONS datasets, land registry records and more

International

  • GDP growth across G7 countries
  • WHO life expectancy trends
  • CO2 emissions by sector globally
  • ...plus UN, Eurostat, climate data and more

Built for people who need answers, not portals

Consultants

Replace hours of manual data gathering with a single query.

Researchers

Cross-reference international health, economic, and environmental data in seconds.

Journalists

Get the crime stats, company filings, and planning data behind the story.

Public Sector

Instant insight across the data your teams already use.

CivicProbe is in early access. Join the waitlist to be first in.